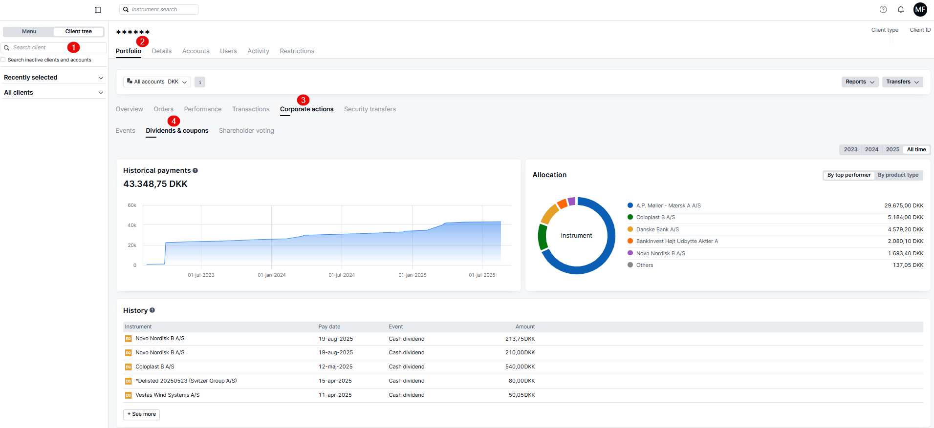
The Dividends and Coupons dashboard provides a consolidated view of your Corporate Actions income, including both Dividends and Coupon payments from bonds.
In one place, you can:
- Review a historical cash payment graph and an allocation chart for better insight into income trends.
- Access a list of historical events with key dates and net cash amounts.
- Track upcoming payouts that have not yet been booked to your account using the “Show Upcoming Dividends” feature.
Comments
0 comments
Article is closed for comments.